



3.1. 平台登录
在浏览器打开云平台链接、输入账户名和权限密码,进行登录,防止未授权人员浏览有关信息。
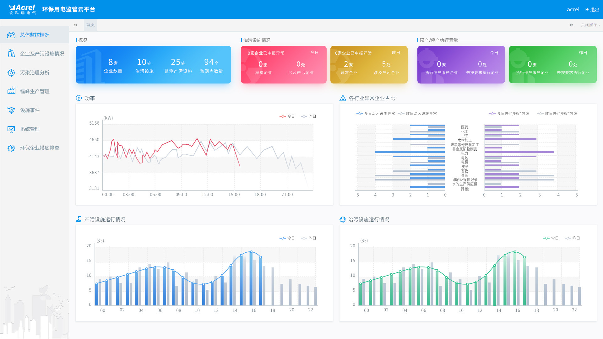
3.2. 平台首页
平台首页显示企业概况,用电统计,产污设施运行柱状图,治污设施运行柱状图,如图所示:
企业概况
显示接入的企业数,设备数和监测点位数,治污设备的当前运行状况和停产限产的异常状况等信息。
用电统计
以曲线图的方式展示企业昨日和今日用电情况。
产污设施运行柱状图
显示昨日和今日产污设施按小时运行数的柱状图。
治污设施运行柱状图
显示昨日和今日治污设施按小时运行数的柱状图。
3.3. 实时监控
采集现场用电信号,可以查看企业、车间设备、监测点各级的统计情况,包括生产状态、设备状态、电流、电压、用电、功率等,默认显示昨日/今日曲线,可选择具体的时间并生成曲线,其中用电和功率曲线中包含设置的设备启停阀值,企业整体用电中显示企业停产的阈值。
根据设置的启停阈值,判断生产时间和治污设施运行时间是否吻合,与停产限产计划是否有时间冲突,如图所示:

3.4. 异常实时报警
通过关联分析、超限分析、启停时间分析,及时发现环保治理设备未开启、异常关闭及减速、空转、降频等异常情况,同时通过数据分析还可以实时监控限产和停产整治企业运行状态,如图所示:
3.5. 统计分析

产污分析
统计企业/行业在某个时间段内的产污数量。
减产减排分析
统计企业在污染日、非污染日的负荷对比,以小时为单位展示功率曲线。
企业用电监控
可查询企业/行业的日功率曲线,默认是今日/昨日对比,可选择对比的日期。
能耗报表
统计企业/行业在某个时间段内的用电量,可按日/月/年进行统计和分析。
3.6. 手机APP
AcrelCloud-3000环保用电监管云平台支持Android、ios系统APP,方便用进行行业/企业查询、报警、故障查询,实时监控数据查询,分闸操作,探测器详细信息查询等功能。
4. 浏览器支持
4.1. 浏览器运行设备
台式电脑,手机、平板等移动端设备
4.2. 浏览器运行环境
支持谷歌、360等主流浏览器访问
4.3. 客户端运行设备
安卓系统移动设备(android 5.0及以上),苹果ios 8.0及以上系统
5. 主要技术指标
数据上传频率:2分钟(可配置)
通信方式:RS485、LORA、2G/3G/4G
并发访问量:>=10000
历史数据存储:>=3年
6. 推荐系统配置
6.1. 建议按照我方提供配置参数订货,或者客户自己租用阿里云资源。以下是根据接入的设备数量推荐的配置列表:


6.3. 流量需求
单只表平均流量估算:
上传间隔一分钟, 小于30M/月;
上传间隔二分钟,小于15M/月;
上传间隔五分钟,小于10M/月
6.4. AEW100免布线多功能仪表

