
怀化高层供水设备生产厂家
湖南盈通供水设备有限公司
联系人:彭江海 手机:13365825656
联系电话:0731-57588028
全国免费热线:400-627-8018
邮箱:2090293053@qq.com
官方网站:http://www.yingtonggs.com
联合国经济事务部在1974年国际高层供水建筑会议将高层供水建筑按高度分为四类
关于高层供水建筑城市给水管网的水压一般不能满足高区有些生计用水的需要绝大多数选用分区给水办法即
从政治上说高层供水建筑的数量和质量代表着这个城市的展开、经济、文明等领域的程度。
从建筑上说高层与多层、底层相比较高层更占“空”间这就为建筑上带来了可以充分发挥的方位有句话说是只需想不到没有做不到占有“空”间越大建筑师的描绘空间就越多所描绘的秀丽程度就会更为秀丽、艺术。
从规划上说高层与多层、底层相比较层数越高其风险系数就越大建筑耗材与层数为无限比例增加。即所需X的材料就可以结束5000万平方的多层建筑但结束5000万平方的高层或超高层就需要X乘一个无限增加的一个比例系数。高层规划可靠度也会下降需要更为精深的技能做烘托。
从经济上说高层占有更多“空”间所以带来的直接经济效益要远远逾越多层其间不包括直接利益可是层数逾越一个值经济增加曲线又会下降。
从居住舒畅上说在城市布满的建筑区展开高层是一个趋势其间就有人在居住高层时身心会感触比居住较矮的多层楼层感触舒畅也就说明为什么高层的层数越高其卖价也会相应的增加。但在建筑不布满的区域多层比高层在居住上的舒畅感要强。
联系地址:湘潭天易示范区荷花南路(宏信创新产业园C1栋)
高层供水建筑逾越必定层数或高度的建筑将成为高层建筑。高层建筑的起点高度或层数各国规矩不一且多无必定、严峻的规范。在美国24.6m或7层以上视为高层建筑在日本31m或8层及以上视为高层建筑在英国把等于或大于24.3m得建筑视为高层建筑。中国自2005年起规矩逾越10层的居处建筑和逾越24米高的其他民用建筑为高层建筑。
9--16层最高为50米
17--25层最高到75米
26--40层最高到100米
40层以上建筑总高100米以上即超高层建筑
中国《民用建筑描绘公例》JG37—87将居处建筑依层数划分为13层为低层46层为多层79层为中高层10层及以上为高层供水建筑。公共建筑及综合性建筑总高度逾越24米为高层可是高度逾越24米的单层建筑不算高层供水建筑。逾越100米的民用建筑为超高层。超高层供水建筑又称为摩天大楼Skyscraper。
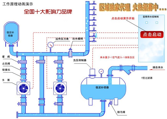
低区有些直按由城市无负压供水设备给水管网供水
高区有些由水泵加压供水。
高区有些可以选用的分区给水办法有高位水箱给水办法变频调速水泵给水办法或压力罐给水办法。高层供水建筑开封无塔供水设备给水系统给水办法的选择应考虑多种要素。当建筑高度50m左右时低区运用城市给水管网水压直接供水高区选用水泵——屋顶二次供水水箱联合供水当建筑高度50-80m时高区选用高位水箱减压阀给水办法当建筑高度80-110m时高区选用高位水箱分区减压给水办法当建筑高度逾越110m时高区选用高位水箱串联给水与减压给水相联络的办法。总之应根据《规范》规矩并联络当地的实际情况及工程的实际情况判定经济合理的给水办法。
*您的姓名:
*联系手机:
固话电话:
E-mail:
所在单位:
需求数量:
*咨询内容: