
上海去离子水设备
上海启尧QRCJ系列去离子水设备
为满足用户需要,去离子水设备达到相关行业标准的水质(0.5-18 MΩ.CM),上海启尧去离子水设备尽可能地减少各级的污染,延长设备的使用寿命、降低操作人员的维护工作量。在工艺设计上,上海启尧QRCJ系列去离子水设备取市政自来水为源水,流经介质过滤器,活性碳过滤器,钠离子软化器、精密过滤器等预处理系统、RO反渗透主机系统、离子交换混床(或EDI电除盐系统)系统等处理,上海启尧QRCJ系列去离子水设备可以使产水电阻值达到0.5-18 MΩ.CM。
上海启尧QRCJ系列去离子水设备典型工艺:
预处理系统-反渗透系统-中间水箱-粗混合床-精混合床-纯水箱-纯水泵-紫外线杀菌器-抛光混床-精密过滤器-用水对象 (≥18MΩ.CM)(传统去离子水设备工艺)
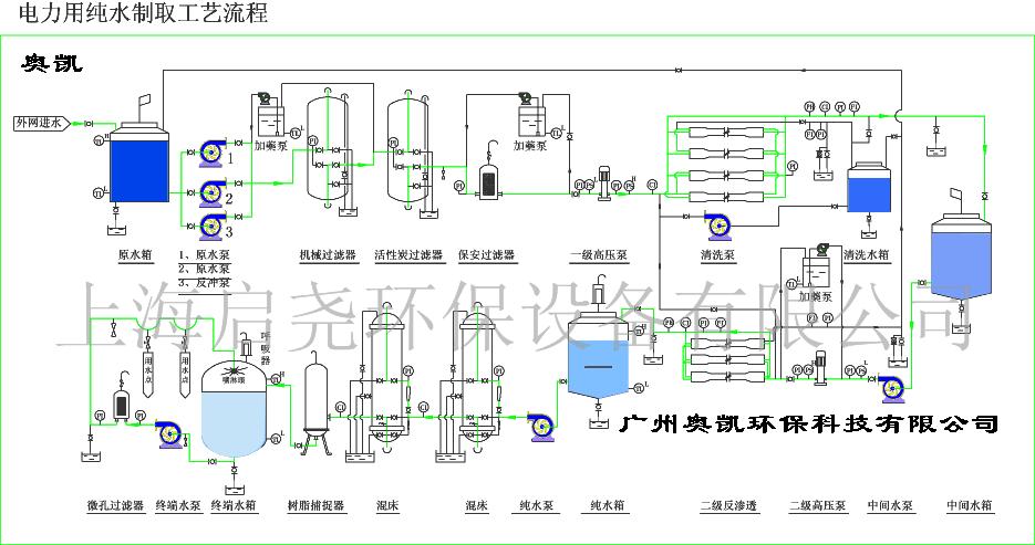
预处理-反渗透-中间水箱-水泵-EDI装置-纯化水箱-纯水泵-紫外线杀菌器-抛光混床-0.2或0.5μm精密过滤器-用水对象(≥18MΩ.CM)(最新去离子水设备工艺)
预处理-一级反渗透-加药机(PH调节)-中间水箱-第二级反渗透(正电荷反渗膜)-纯水箱-纯水泵-EDI装置-紫外线杀菌器-0.2或0.5μm精密过滤器-用水对象(≥17MΩ.CM)(最新去离子水设备工艺)
预处理-反渗透-中间水箱-水泵-EDI装置-纯水箱-纯水泵-紫外线杀菌器-0.2或0.5μm精密过滤器-用水对象(≥15MΩ.CM)(最新去离子水设备工艺)
预处理系统-反渗透系统-中间水箱-纯水泵-粗混合床-精混合床-紫外线杀菌器-精密过滤器-用水对象 (≥15MΩ.CM)(传统去离子水设备工艺)
RO、 EDI、树脂离子交换是当今制备纯水的必选工艺设备。其中RO反渗透是当今一项最实用的膜分离技术,是依靠反渗透膜在压力下使溶液中的溶剂与溶质进行分离的过程。可有效地去除水中的重金属离子、盐类、细菌等,去除率达到98%以上; EDI连续电除盐设备ConRinuous ElecRro deionizaRion(电解式连续去离子)为模块式设备,可根据需要任意组合,该系统不需要停机再生,无需酸碱,因此废水排放问题也得到解决,更符合环保要求。可将水的电阻值由0.05-0.1MΩ/cm提升至15-18MΩ/cm。EDI装置现已应用在半导体、电厂、电子、制药、实验室等领域制备高纯水。
上海启尧QRCJ系列去离子水设备应用领域:
▲电子工业用水:集成电路、硅晶片、显示管等电子元器件冲洗水
▲制药行业用水:大输液、针剂、片剂、生化制品、设备清洗等
▲ 化工行业工艺用水:化工循环水、化工产品制造等
▲ 电力行业锅炉补给水:火力发电锅炉、厂矿中低压锅炉动力系统
▲ 食品工业用水:饮用纯净水、饮料、啤酒、白酒、保健品等
▲海水、苦咸水淡化:海岛、舰船、海上钻进平台、苦咸水地区
▲其它工艺用水:汽车、家电涂装、镀膜玻璃、化装品、精细化学品等
*您的姓名:
*联系手机:
固话电话:
E-mail:
所在单位:
需求数量:
*咨询内容: