您好,欢迎来到商国互联!

收藏本站

商国互联

点击查看优质供应商

当前位置:商国互联首页> 产品库 > 环保、水处理 > 原水处理设备 > 纯净水处理设备

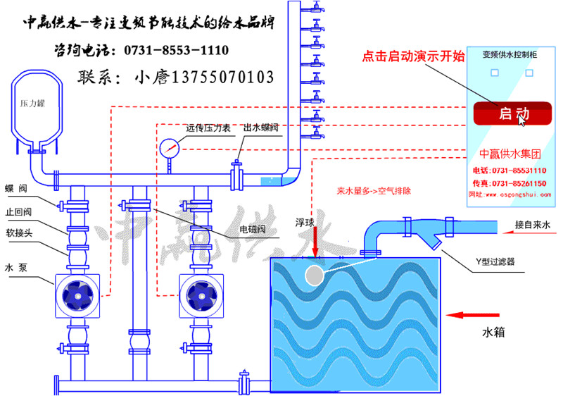
HBW系列变频调速恒压供水控制系统 

  • 价 格: 面议 /
  • 供 应 地:湖南省长沙市
  • 发布公司:长沙中赢供水设备有限公司
  • 产品型号:ZYH
  • 品 牌:中赢
  • 发布日期:2019/5/29 10:14:02
  • 联系人QQ:2850823292 点击这里给我发消息

详细说明

产品说明Explain

公司简介Content


水道曲折,立岸者见而操舟者迷。棋势胜负,对奕者惑而傍观者审。非智有明暗,盖静可以观动也。人能不为利害所汩,则事物至前,如数一二,故君子养心以静也。

HBW系列在原有变频调速恒压供水控制系统优点基础上又增加以下优点:

采用世界上先进的人机界面控制系统,组态准确、清楚、实时、明了的显示出水压力、进水压力、设定压力、水泵电流、工作频率等运行参数和运行状态,同时可显示动态画面和实时图像。自动智能化的控制和管理,友好的人机对话,操作简单,运行可靠。

   采用远程监控技术实现设备的远程监视、监控、监测、使设备有了双重可靠性保护。用户足以高枕无忧。

   分时分压功能,为满足一天内不同时段不同用水量需求,可对用水高峰、低谷时段实行不同压力控制。每天可设置八个不同的时间段,每个时间段里都可以设定不同的压力。

   采用模糊控制原理,自动优化时无需调整控制器参数,并提供用户更改切泵条件,方便有经验用户,响应快、精度高、泵切换时管网冲击小。

功能,通过,设备运行状态,接收故障报警,不仅能使我们及时了解设备是否有故障,而且还能使任何人在任何地方都能通过,设备运行状态。该功能可以使用户足不出户就可以,设备运行状态、接收故障信息,使设备,不受时间、地点的影响。同时可以添加、删除、修改接收,群体,并可以,使设备问题即时快速得到处理。

变频调速恒压供水控制系统的控制说明

系统多点监视的扩展功能:蓄水池水位监视、机械设备的故障监视等,一旦外部有故障发生,可使该泵或整个系统停止工作并报警。

睡眠功能,高效节能:在用水低谷或夜间无人用水时,管网压力长期保持期望值,系统会停止水泵运行,一旦压力低于期望值,系统会自动唤醒水泵投入运行。

压力设定,操作简便: 用户可用键盘或电位器(选择件)设定压力。

控制精度高:变频器的内置PID调节器,实时监视压力实际值,随时调节水泵的投入数量和运行速度,从而自动跟踪用水量,并保持管网压力恒定,通过调节PI参数,控制精度可达0.01Mpa

可多台水泵循环软启动:装置可列1—?台水泵进行循环软启动控制,即减少了电机启动时对电网的冲击,又减少了水泵的启动磨损和设备的冲击能耗,延长了设备的电气和机械寿命。

定时换泵功能:为了保证各台水泵都能均匀地磨合,不发生锈蚀,延长设备的使用寿命,在PLC控制程序中可设定定时切换水泵工作时间。

切换可在各台水泵之间循环进行。实现供水系统智能化管理。

手动/自动功能,提高供水设备的可靠性:当自动控制设备出现故障时,可将设备切换到手动工作方式,使泵投入运行,保证正常连续供水。再对自动控制设备进行检修。沪龙变频调速恒压供水控制系统按照国家消防标准《高层民用建筑设计防火规范》及公安部消防标准防气压给水设备的性能要求和试验方法》进行开发。

PID控制原理

根据反馈原理:要想维持一个物理量不变或基本不变,就应该引这个物理量与恒值比较,形成闭环系统。我们要想保持水压的恒定,因此就必须引入水压反馈值与给定值比较,从而形成闭环系统。但被控制的系统特点是非线性、大惯性的系统,现在控制和PID相结合的方法,在压力波动较大时使用模糊控制,以加快响应速度;在压力范围较小时采用PID来保持静态精度。这通过PLC加智能仪表可时现该算法,同时对PLC的编程来时现泵的工频与变频之间的切换。实践证明,使用这种方法是可行的,而且造价也不高。

要想维持供水网的压力不变,根据反馈定理在管网系统的管理上安装了压力变送器作为反馈元件,由于供水系统管道长、管径大,管网的充压都较慢,故系统是一个大滞后系统,不易直接采用PID调节器进行控制,而采用PLC参与控制的方式来实现对控制系统调节作用。

变频调速恒压供水控制系统概述:变频调速恒压供水控制系统供水设备可配备变频调速恒压供水控制系统专用变频器,并运用模糊控制理论使系统运行更加合理。另外本设备装有“自动” “手动”转换开关供用户选择;延长了水泵及电机的使用寿命,无水锤现象,电机变频软启动;延长了管道使用寿命,在不用水时或用水量较小的情况下,减少了管网压力,使得管网不易破裂,极大地节约了管道的维修费用;取消了高位水塔或水箱、气压罐。一方面解决了水的二次污染问题,另一方面节省了建设它们的工程建设费;节电一般可达30%左右。因为居民用水量是随时间变化的,而JBH变频调速恒压供水控制系统可根据用水量的变化,自动改变水泵转速或增减水泵工作台数达到变频调速恒压供水控制系统,达到节电目的;自动化控制,克服了人工控制可能带来的误操纵,同时大大降低了操纵工人的劳动强度和人数,并可实现远程操纵和远程监控;功能齐全。有多种保护功能:过载、过热、过压、欠压、过流、缺相等。各种工作状态都有指示灯显示。

变频调速恒压供水控制系统今年不会调价,任志强预言楼市暴涨成现实

水道曲折,立岸者见而操舟者迷。棋势胜负,对奕者惑而傍观者审。非智有明暗,盖静可以观动也。人能不为利害所汩,则事物至前,如数一二,故君子养心以静也。

 

 


卖家名片Cards

卖家名片

长沙中赢供水设备有限公司

联系人:唐攀(销售)

手机:18390917003

邮箱:2850823292@qq.com

地址:湖南省长沙市雨花区香樟路云集大厦1302-1305

电话: 传真:

旺铺

免责声明:交易有风险,请谨慎交易,以免因此造成自身的损失,本站所展示的信息均由企业自行提供,内容的真实性、准确性和合法性由发布企业负责。本站对此不承担任何保证责任。
商国互联供应商 品质首选

长沙中赢供水设备有限公司

  • 联系人:唐攀(销售)
  • 联系人QQ:2850823292 点击这里给我发消息
  • 手机: 18390917003
  • 电话:
  • 会员级别:免费会员
  • 认证类型:企业认证
  • 企业证件:已通过企业认证 [已认证]
  • 认证公司:
  • 主营产品:无负压供水设备 变频供水设备 无塔供水设备 恒压供水设备
  • 公司所在地:湖南省长沙市