您好,欢迎来到商国互联!

收藏本站

商国互联

点击查看优质供应商

当前位置:商国互联首页> 产品库 > 环保、水处理 > 原水处理设备 > 纯净水处理设备

变频供水系统原理适用范围 

  • 价 格: 面议 /
  • 供 应 地:湖南省长沙市
  • 发布公司:长沙中赢供水设备有限公司
  • 产品型号:ZYW
  • 品 牌:中赢
  • 发布日期:2019/5/24 9:16:08
  • 联系人QQ:2850823292 点击这里给我发消息

详细说明

产品说明Explain

公司简介Content


变频供水系统原理排名

变频供水系统原理特点:

   1、技术先进:变频供水系统原理将真空抑制技术、流体控制技术和智能变频技术等多项先进技术进行优化融合,变频供水系统原理与自来水管网直接串接,实现稳压、节能、卫生、安全可靠运行,不产生负压,不用建水池、水箱。

  2、卫生无污染:设备为全密封结构,细菌和粉尘不会进入系统;避免了藻类的滋生,防止了水源二次污染及给水水质污染问题,用户使用的是符合国家卫生标准的自来水。

  3、节能效果显着:全封闭结构运行,避免了渗、跑、冒、滴、漏等现象发生,无水池、水箱,节约了消毒冲洗用水。与自来水管网直接串接,可以充分利用自来水原有压力,差多少补多少,自来水满足要求时设备就停止工作。变频供水系统原理大部分时间在较低频率下运行,耗电量少。采用变频技术,进一步节能,综合节能一般可达50%以上。

   4、运行可靠:对自来水管网无影响,设备利用调节罐无负压自动调节,管网增压给水时不会对原管网产生负压,不影响其它用户的正常用水。

   5、投资节约:无需修建蓄水池或水箱,节省了土建投资;无需从零加压,因此设备选型较,设备投资减少;水质无污染,不需要净化设备,节省投资。可充分利用自来水管网的压力,能耗小,节省日常的用电开支。没用水池、水箱,节省定期清洗消,费用。

   6、设备电气配置灵活:电气控制部分既可采用变频恒(变)压控制,也可采用压力(BZG气压型)直接控制。

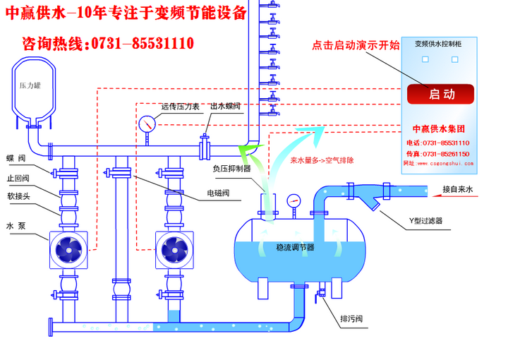
变频供水系统原理是一种直接与市政管网相连,而不会对市政管网产生影响的成套给水设备。该设备在ZBH变频恒压的基础上,将市政管网压力和提升水泵的压力进行叠加,使生活给水更加节能和环保,是传统二次给水理想的更新换代产品。该设备由变频控制柜、无负压装置,自动化控制系统及远程监控系统、水泵机组、稳压补偿器、负压消除器、压力传感器、阀门、仪表和管路系统等组成。

变频供水系统原理根据实际情况,通过检测实际压力并与设定压力比较。当市政管网叠压高于设定压力时,机组处于停机状态,自来水可通过市政管线直接对用户给水。当管网给水压力低于设定压力时,设备自动进入叠压工作状态,机组通过压力传感器,水泵及恒压变频控制柜组成闭环控制系统,随着用水量的变化,不断调整水泵转速及投入运行的水泵台数,以保持给水压力恒定。

自来水进入调节罐,罐内的空气从真空消除器内排出,待水充满后,真空消除器自动关闭。当自来水能够满足用水压力及水量要求时,给水设备通过旁通止回阀向用水管网直接给水;当自来水管网的压力不能满足用水要求时,系统通过压力传感器(或压力控制器、电接点压表)给出起泵信号起动水泵运行。水泵给水时,若自来水管网的水量大于水泵流量,系统保持正常给水,用水高峰期时,若自来水管网水量小于水泵流量时,调节罐内的水作为补充水源仍能正常给水,此时,空气由真空消除器进入调节罐,消除了自来水管网的负压,用水高峰期过后,系统恢复正常的状态。若自来水给水不足或管网停水而导致调节罐内的水位不断下降,液位控制器给出水泵停机信号以保护水泵机组。夜间及小流量给水时可通过小型膨胀罐给水,防止水泵频繁启动。

变频供水系统原理关键技术部分为智能控制系统(变频型)和调节罐的真空消除。智能控制系统核心部分采用西门子可编程控制器,程序软件的编制及设计由资深专业技术工程人员充分根据水泵的运作特点在多年变频给水工程经验基础上精心编制而成,设备具有界面直观,操作简便可靠,性能稳定,高智能化等诸多特点。调节罐的真空消除也是该项目的关键技术,管网叠加的实现完全依靠罐上真空消除器在罐内水被抽空时及时消除罐内真空,从而达到罐内外压力平稳,由此不对市政管网造成负压影响,不影响其它市政管道用户的正常用水。

变频供水系统原理适用范围:

1、自来水厂和给水所的加压系统。

2、居民住宅小区,高层建筑,宾馆饭店生产、生活给水。

3、园林草坪的节水喷灌,滴灌给水。

4、老式高位水箱及水塔给水系统的更新换代

  5、各种循环水。

  6、工矿企业的生产、生活用水等。


卖家名片Cards

卖家名片

长沙中赢供水设备有限公司

联系人:唐攀(销售)

手机:18390917003

邮箱:2850823292@qq.com

地址:湖南省长沙市雨花区香樟路云集大厦1302-1305

电话: 传真:

旺铺

免责声明:交易有风险,请谨慎交易,以免因此造成自身的损失,本站所展示的信息均由企业自行提供,内容的真实性、准确性和合法性由发布企业负责。本站对此不承担任何保证责任。
商国互联供应商 品质首选

长沙中赢供水设备有限公司

  • 联系人:唐攀(销售)
  • 联系人QQ:2850823292 点击这里给我发消息
  • 手机: 18390917003
  • 电话:
  • 会员级别:免费会员
  • 认证类型:企业认证
  • 企业证件:已通过企业认证 [已认证]
  • 认证公司:
  • 主营产品:无负压供水设备 变频供水设备 无塔供水设备 恒压供水设备
  • 公司所在地:湖南省长沙市